Facebook расширил функционал Analytics for Apps. Маркетологи и разработчики теперь могут сравнивать данные по двум сегментам одновременно и видеть, с каких сайтов приходят пользователи.
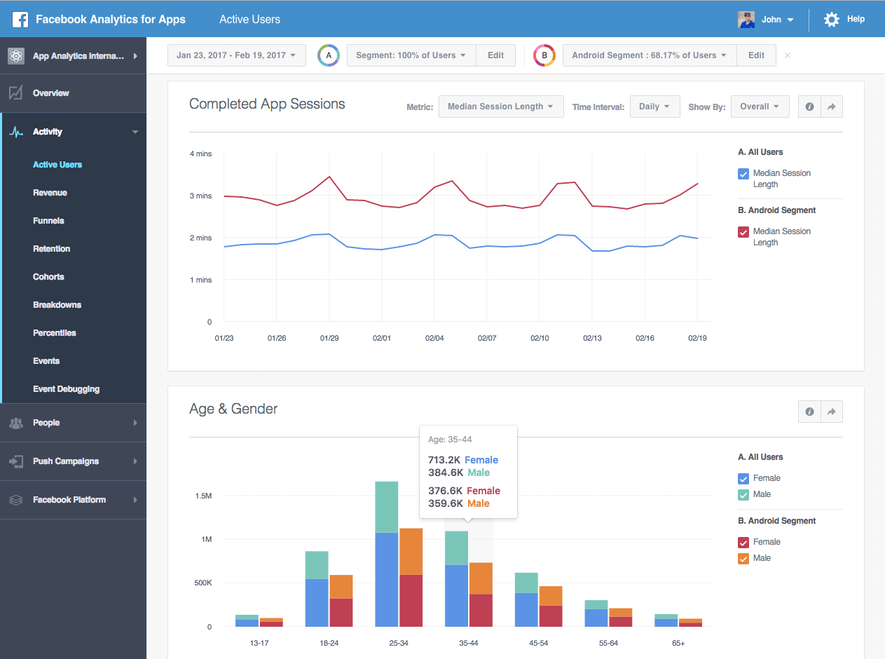
Функция сравнения данных по сегментам дает возможность увидеть их различия по таким метрикам, как активные пользователи, выручка и события.

Добавление поддержки ссылающихся доменов позволяет узнать, с каких сайтов приходят пользователи.
Две новые функции помогут специалистам понять, какие действия они должны предпринять для увеличения числа конверсий и транзакций.
Источник: Facebook